返回 业务航母

锅炉尾气净化塔

    

锅炉尾气净化塔
一、天明锅炉脱硫除尘
       锅炉、熔炉、发电机尾气主要含有SO2、NOX、烟尘和林格曼黑度等污染物。目前,除尘方法主要有电除尘、袋式除尘、旋流板湿式(麻石)除尘。脱硫方式主要有:炉内脱硫,烟气干式脱硫、烟气湿式脱硫等。采用干法处理设备庞大,投资大;经济和实用角度较常用湿法填料吸收塔、板式吸收塔、旋流板吸收塔等,目前治理这类废气通常是采用碱吸收法或双碱法,这是是目前最成熟、环保局认可的脱硫法。该方法具有如下优点:
1、采用碱性洗涤水时,除尘率可达95%以上,脱硫率达90%以上。
2、设备占地少,安装方便。
3、耗水、耗电指标很低。
4、耐腐蚀、不磨损,使用寿命长。
5、设备运行可靠,维护简单、方便。
二、天明锅炉脱硫除尘工艺说明:
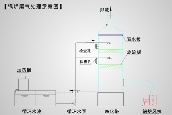
        1 、含尘气体从设备底部进入中心管,经洗涤水(一定浓度的 NaOH 溶液)喷淋加湿后,冲击液面,最终以雾化、泡沫、液膜等到形态实现复合作用的除尘过程 ----- 液雾在旋流带动下,也作旋转运动,尘粒在液雾的作用下变湿变重,通过离心力和惯性力的作用被甩向外壁,使尘气分离,变湿的粉尘由底部排污口排出。2 、燃烧产生的含硫尾气由下部切线方向从底部进入高效脱硫除尘装置,经旋流板与喷头喷雾所形成的液膜相接触后,(碳黑)被捕集液吸收,酸性气体被氢氧化钠溶液吸收,净化后废气从脱硫除尘装置烟囱出口高空达标排放。经过脱硫除尘装置吸收后的液体,自行流经中和池,在旋流惯性的作用下充分反应,最后在沉淀池内沉淀其污泥及杂质,定期清理,清液进入碱液池(调节 PH ),再次循环利用。
        备注:特别介绍: 锅炉脱硫除尘在选材上特别重要,这充分 体现设计思想、设计水平和技术,因为锅炉 经常 24 小时不间断运作,对防腐和耐高温有特别的要求。
三、性能及特点:
(1)产品特点:洗涤式工作原理,除尘脱硫效率高,捕捉有害气体多。 GC 烟气净化器集脱硫除尘为一体,为喷淋方式,喷嘴设计独特,采用美国技术制作的不锈钢螺旋喷嘴,在一定的给水压力下,喷射出密密层层的水雾,粉尘及有害气体与水雾充分接触,故除尘、脱硫、除氮及洗涤碳黑的效果较其它湿式除尘器有较大提高。除尘率 ≥95% ,二氧化硫脱除率 ≥90% ,烟气林格曼黑度 <1 级。脱水板设计合理、独特,脱水效果好。筒体内设有脱水装置,脱水板设计合理独特,当雾气通过脱水装置时,被碰撞截流变向,沿筒壁流下,防止了二次带水,脱水效率高。
(2 )阻力小、节水、节电、运行费用低。烟气从筒体下部自然引入,截面大、风速小,因此烟气阻力小,主体阻力 ≤900Pa ,系统阻力 ≤1200Pa 。由于阻力小,消耗动力也小。加之排出的水经过沉淀,封闭循环使用,一方面节约水资源,另一方面防止污水流入下水道,造成二次污染,达到节水、节电的作用,使运行费用降低。
( 3 )设备操作相对简单、方便,维修量极少,易于操作、管理、维护,运行率高,适应各种不同的工作环境。
( 4 )设备对烟气中 SO 2 的浓度波动适应性强,不同的脱硫工艺可适应不同的含硫量;我司采用双碱法,这是是目前最成熟、环保局认可的脱硫法。
锅炉尾气处理原理图:
 

上一页

等离子废气净化器

下一页

沥青废气处理

东莞市世略环保工程有限公司 CopyRight ©2017 版权所有